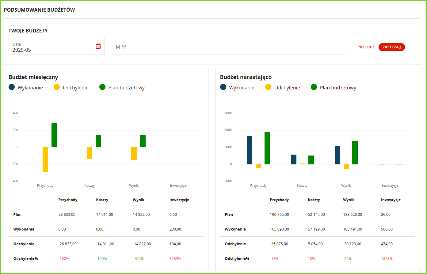
W zakładce Podsumowanie Budżetów znajdziesz graficzne zestawienie planowanych i wykonanych przychodów oraz kosztów – zarówno w ujęciu miesięcznym, jak i narastająco w danym roku.

Czy ten artykuł był pomocny?
To wspaniale!
Dziękujemy za opinię
Przepraszamy, że nie udało nam się pomóc!
Dziękujemy za opinię
Wysłano opinię
Doceniamy Twój wysiłek i postaramy się naprawić artykuł
